Business Process Automation in
Microsoft Power BI
Smart organizations use Power BI to transform data into insights, enabling smarter decisions and driving growth.
Microsoft Power BI is a powerful business intelligence and analytics tool that allows organizations to connect to multiple data sources, transform raw data into meaningful insights, and create interactive dashboards and reports. It empowers decision-makers with real-time visibility into key metrics, making it easier to track performance, identify trends, and make data-driven decisions.
Why Power Bi is necessary for Business Intelligence & Data Analysis
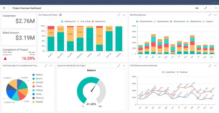
Data-Driven Decisions
Power BI helps teams work with interactive dashboards to monitor key metrics, uncover insights, and drive performance.
Illustration: Creating interactive dashboards allows decision-makers to identify trends and make data-driven decisions instantly.
Interactive Dashboards
Power BI helps teams work with interactive dashboards to monitor key metrics and monitor performance.
Illustration: A marketing team uses an interactive dashboard to track campaign performance, visualize engagement trends in real time, and adjust their strategies instantly based on the data displayed.
Seamless Integration
Power BI connects with SharePoint, Dynamics 365, Azure, and hundreds of other sources.
Illustration: A company can combine sales data from Dynamics 365, customer feedback from SharePoint, and financial records from Excel into a single Power BI dashboard—providing a unified view of business performance across departments.
AI-Powered Insights
With Power BI, users can explore data using natural language queries and uncover insights.
Illustration: A manager can type a question like “What were our top-performing products last quarter?” and instantly view visual charts and predictive trends showing expected sales for the next quarter.
Use Cases of Power Bi
Sales Dashboard
Sales Tracking : Sales data from multiple regions is automatically consolidated and visualized in real time.
Performance Insights: Managers can monitor top-performing products, sales reps, and revenue trends through interactive dashboards
Outcome: Enhances decision-making, boosts sales efficiency, and enables timely strategy adjustments.
Business Intelligence Dashboard
Data Integration : Information from various departments such as sales, finance, and operations is unified into a single dashboard for holistic analysis.
Insights & Visualization: Interactive charts and KPIs help managers track performance trends, identify growth opportunities, and detect potential issues early.
Outcome: Empowers data-driven decisions, enhances operational transparency, and drives overall business efficiency.
Here are Some of the Most Frequently Asked Questions:
What is Power BI used for?
Power BI helps businesses turn data into clear, interactive dashboards and visual reports for better decision making.
Can Power BI connect to our existing data sources?
Yes! Power BI connects to Excel, SQL, SharePoint, Google Analytics, and hundreds of other data connectors.
How can Power BI show business performance?
Power BI turns your raw data into easy to read dashboards and reports that shows your key numbers in real time. This helps you spot trends and make smarter decisions faster.
Can we share Power BI reports with our team?
Yes, you can publish dashboards securely across your organization or embed them in PowerApps, Teams and SharePoint.
Is Power BI available on mobile?
Yes. Power BI has a mobile app for iOS and Android that lets you view reports on the go.
How can Power BI help my business decisions?
Power BI helps you see what’s really happening in your business by turning data into clear charts and reports. You can track sales, monitor performance, and spot trends all in one dashboard that updates automatically.
Request For Demo
If you would like an online demo, please submit a request using the form on this page and we shall respond as soon as possible.
Alternatively, you can send an e-mail to info@interstellarng.com or call +234 902 009 6082.
100%
User Satisfaction
24/7
Support
250+
Client Engagements
Get New Update From Our
Newsletter